Managing Redis from the command line can feel like a chore when you’re dealing with large datasets or complex data structures.
A good Redis GUI client gives you a visual interface to browse keys, edit values, and run commands without memorizing syntax.
To help beginners find a reliable tool for Windows 10 and Windows 11, we reviewed current offerings, removed outdated or macOS-only options, and verified features directly from vendor documentation.
Every tool below supports modern Windows (64‑bit) and has been updated within the last couple of years.
In this article…
When choosing a Redis GUI, consider these factors:
- Ease of use: Beginners should look for an intuitive interface with straightforward key navigation, seamless search, and inline editing capabilities. A cluttered UI slows down learning.
- Supported Redis features: The client should handle lists, hashes, sets, sorted sets, streams, and other data types. Advanced users may require cluster support or a console for executing raw commands.
- Security and connection options: SSH tunnelling, SSL/TLS, and password‑protected connections keep your data safe. If you work with cloud caches, verify that they support clusters and sentinel nodes.
- Performance: Tools should handle large key spaces without freezing. Look for segmentation or SCAN‑based loading to browse millions of keys.
- Cost and licensing: All tools listed here are available for unrestricted use. Some have paid editions with extra features for teams.
Also Read: 12 Best FFmpeg Windows GUI Tools
How we evaluated and ranked these Redis GUIs for Windows
To create this list, we installed each Redis GUI on Windows 10 and Windows 11 (64‑bit) and verified that it launched without errors.
We cross‑checked features against official documentation and GitHub release notes to ensure support for modern Redis data types, clusters, sentinel setups, security options, and large keyspaces.
Usability played a significant role; we explored each interface, browsed through keys, edited values, and executed commands to assess how friendly it felt for beginners.
Tools with outdated interfaces, missing updates, or limited Windows support were downgraded or removed. We also examined community feedback, release activity, and maintainers’ responsiveness to assess long-term reliability.
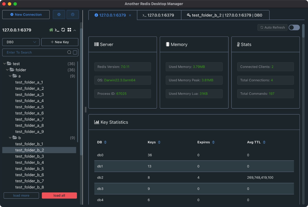
1. Another Redis Desktop Manager (ARDM)

One of the most popular open-source Redis GUIs, ARDM is a fast and stable desktop client for Windows, macOS, and Linux operating systems.
It’s a complete rewrite of the original Redis Desktop Manager, featuring improved performance and stability on large datasets. The project is actively maintained and updated.
Key features
- Cluster and Sentinel Support: ARDM connects to standalone servers, Redis clusters, and Sentinel setups, utilizing SSH tunnels and SSL certificates for secure access.
- Tree‑based key browser: Keys are displayed in a collapsible tree; you can list, create, edit, or delete keys directly from the UI.
- Integrated console: A built-in CLI enables you to run commands against the selected database and view the results in context.
- Custom formatting: Apply custom scripts to format values for specific data types.
- Dark mode and multiple tabs: Work in multiple sessions simultaneously and switch to a dark theme for low-light environments.
Pros
- Free and open‑source with regular updates (releases continue through 2024).
- Handles millions of keys without crashing thanks to optimized scanning.
- Supports Windows, macOS, and Linux, as well as Chocolatey/Winget packages.
Cons
- No built‑in AI or query builder; you work via tree view or CLI.
- Interface feels utilitarian compared to more modern tools.
Ideal for: Beginners who want a dependable, no‑cost desktop manager that just works on Windows 10/11 and supports clusters and sentinel. IT admins can also use it for quick database inspection and simple edits.
Windows compatibility: Windows 10/11 (64‑bit) via installer or Microsoft Store package.
Pricing and license: Completely free and open source (GPL‑v3).
Suggested Read: 7 Best Robocopy GUI Tools for Windows
2. Redis Insight

Redis Insight is the official GUI from Redis. It’s designed for developers and database engineers who need to debug, analyze, and visualize their Redis data. The latest version is free and introduces an AI‑powered assistant and advanced CLI.
Key features
- Full CRUD and batch operations: You can browse, filter, and act on your data with support for all key‑value types. RedisInsight includes slow‑log inspection, a command profiler, and a database analyzer.
- Workbench CLI: An integrated CLI based on the Monaco Editor provides syntax highlighting, shortcuts, and auto‑completion.
- AI assistant: The Redis Copilot chatbot assists in constructing search queries and answering questions about Redis.
- Streaming & Pub/Sub: View Redis streams and consumer groups in real time and publish/subscribe via a dedicated workspace.
- Database analysis: Analyze memory usage and data type distribution to optimize performance.
Pros
- Official tool with deep integration for advanced Redis modules such as RedisJSON, RedisSearch, and RedisGraph.
- Free for standalone use and includes a modern UI and embedded tutorials.
- Works across Windows, macOS, and Linux.
Cons
- Some features (cloud integration, team collaboration) may require a paid Redis Cloud account.
- Requires the installation of additional dependencies (such as Electron) and can be resource-intensive on low-end PCs.
Ideal for: Developers who use Redis modules or want built‑in query helpers and profiling. Great for debugging and optimizing production databases.
Windows compatibility: Native installers for Windows 10/11 (64‑bit); also available from the Microsoft Store and as a Docker image.
Pricing: Free for local use; additional enterprise features available via Redis Enterprise Cloud.
3. DbGate

DbGate is an open‑source database manager that supports both SQL and NoSQL engines, including Redis.
It can run as a desktop app on Windows, macOS, or Linux, or as a web application in Docker. DbGate is ideal if you work with multiple databases and want one tool.
Key features:
- Redis query console: Execute Redis commands with code completion; queries are stored in history and can be parameterized.
- Cloud storage for connections: Store and share your Redis connection profiles in DbGate Cloud and access them from any device.
- Modern UI with themes: Light and dark themes, tabs, and customizable keyboard shortcuts.
- Multi-database support: In addition to Redis, DbGate supports MySQL, PostgreSQL, SQL Server, SQLite, MongoDB, and more.
- Cross‑platform: Runs as a desktop app on Windows, macOS, and Linux; also available as a web app via Docker.
Pros
- Free and open source with optional premium editions for teams.
- It is a single tool for both SQL and NoSQL databases.
- Built‑in AI chat (premium) for SQL queries and natural language assistance.
Cons:
- Redis integration is functional but lacks the feature richness of dedicated clients, notably missing a memory analyzer and stream visualization.
- Requires sign‑in to download installers from the vendor site.
Ideal for: Developers who juggle several database engines and want a unified interface. Suitable for Windows beginners who plan to learn SQL alongside Redis.
Windows Compatibility: The desktop app is compatible with Windows 10 and 11 (64-bit). A web version runs in Docker for browser access.
Pricing: The Community edition is free and open-source; premium plans add team management and cloud sync.
4. P3X Redis UI

P3X Redis UI is a versatile project that can run as either a desktop application or a back-end server.
It’s built on Electron and is free and open source. The project is known for its responsive interface and advanced JSON editing capabilities.
Key features
- Dual deployment: Run it as a web server or a desktop app. It uses Electron when packaged for the desktop.
- Strong JSON editing: Includes JSONEditor and ACE for powerful JSON formatting and editing.
- Cluster, sentinel, and SSH support: Connect to advanced Redis topologies and secure connections via SSH or TLS.
- Customizable UI: Responsive design, dark/light themes, and configurable tree view settings.
- Monitoring & search: Built‑in slowlog viewer, key search, logging, and deferred rendering for large datasets.
Pros
- Completely free and open source.
- Runs in the browser or as a desktop app; works offline when packaged.
- Excellent JSON editing and search features.
Cons
- Built on Electron; may consume more memory than native apps.
- UI can feel overwhelming if you only need simple key/value operations.
Ideal for: Developers or data engineers who frequently work with JSON documents in Redis and need advanced editing capabilities. Suitable for both local and remote instances.
Windows compatibility: Available as a downloadable desktop app for Windows 10/11; also runs as a web server accessible from any browser.
Pricing: Free and open source.
5. Redis Commander

Redis Commander is a lightweight web UI for Redis written in Node.js. It’s well-suited for developers who want to spin up a simple interface quickly without installing a heavy desktop client.
Key features
- Tree view and key editor: View keys in a tree structure and edit values inline.
- Command‑line interface: Built‑in CLI with tab completion lets you send any Redis command.
- Installation options: Install via npm or run a multi‑arch Docker image.
- Data type support: Handles strings, lists, sets, sorted sets, streams, and ReJSON documents.
Pros
- It can run locally or on a server and is accessed through a browser.
- Easy installation via npm or Docker.
- Open source and extensible.
Cons
- No native desktop build; runs in the browser.
- Lacks some niceties, such as visual query builders or performance analysis.
Ideal for: Developers who want a quick, browser‑based interface to inspect and edit Redis data. Helpful in running inside Docker containers or remote servers.
Windows compatibility: Runs on Windows via Node.js or Docker; access through your default browser. Suitable for Windows 10/11.
Pricing: Free and open source (MIT license).
6. QuickRedis

QuickRedis is a portable, permanently free Redis desktop manager built using React. Despite being lightweight, it supports advanced connection modes and is actively maintained.
Key features
- Direct, Sentinel, and Cluster Modes: Connect directly to a Redis server or use Sentinel or Cluster mode.
- Handles billions of keys: Designed to work with databases containing billions of keys without slowing down.
- Multi-language support: The interface is available in several languages, including English, Simplified Chinese, and French.
- Multiple tabs: Manage several sessions simultaneously; quickly close multiple tabs.
- Key management tools: Include a Tree view for keys, inline editing, TTL setting, copying, and deleting keys.
Pros
- Completely free with no subscription and open source.
- Runs without installation; there are .exe and AppImage builds.
- Good performance with large datasets and multiple connection profiles.
Cons
- User interface is functional but less polished than some modern tools.
- Documentation is primarily in Chinese; an English translation is in progress.
Ideal for: Users who need a lightweight tool that can handle massive key spaces and supports sentinel or cluster setups. Good choice for Windows beginners who prefer a portable app.
Windows compatibility: Runs on Windows 10/11 (64‑bit) and other platforms using portable or installer packages.
Pricing and license: Free forever; open source under the MIT license.
Also Read: Top 5 Tools to Edit AI File Online (Free Websites)
7. Tiny Redis Desktop Manager

Tiny RDM is a modern, super‑lightweight Redis GUI built with Go and Vue. It focuses on performance, intuitive design, and support for advanced connection types. The project is actively developed with regular releases (as of August 2025).
Key features
- Lightweight build: Utilizes WebView2 without embedding a heavy browser, offering portable and installer versions.
- Connection management: Supports SSH tunnelling, SSL, sentinel mode, cluster mode, and proxies.
- Comprehensive data operations: Visualize and perform CRUD operations on lists, hashes, strings, sets, sorted sets, and streams.
- Segmented key loading: Utilizes SCAN to load keys in segments, enabling efficient handling of millions of keys.
- Command history and slow log: View command logs, slow logs, and monitor commands in real time.
- Import/export and Pub/Sub: Import or export data, publish/subscribe messages, and manage connection profiles.
Pros
- Extremely lightweight and fast.
- Modern interface with light and dark themes.
- Actively maintained; latest release in August 2025.
Cons
- Some advanced features (AI, analytics) are on the roadmap.
- Documentation is primarily available in English and Chinese
Ideal for: Developers or DBAs who need a small, efficient tool that doesn’t hog resources. Suitable for laptops or remote desktop sessions.
Windows compatibility: Installer and portable builds for Windows 64‑bit and ARM64.
Pricing: Free and open source (GPL‑v3).
8. Beekeeper Studio

Beekeeper Studio is a modern, cross‑platform database GUI that supports Redis alongside many SQL and NoSQL databases. Its interface is polished, and the tool includes AI‑assisted querying.
Key features
- Redis key browser: Browse keys in a searchable interface, inspect hashes, lists, sets, and JSON, and edit values safely.
- Multi‑database support: Use the same tool for Redis, PostgreSQL, MySQL, MongoDB, and more.
- Privacy‑first AI: The AI Shell lets you ask natural‑language questions about data and generate commands without sending data outside your environment.
- Cross‑platform parity: Full feature parity across Windows, macOS, and Linux; installers and portable .exe files are available.
- Collaboration: Secure online workspaces enable you to share queries and connections, and easily pick up work on another device.
Pros
- Polished and user‑friendly interface with dark and light themes.
- The AI assistant and multi‑database workflow save time.
Cons
- While the core is open source, some advanced features require a paid license.
- More resource-intensive than minimalist tools; not ideal for very low‑spec machines.
Ideal for: Developers and data analysts who use several databases and appreciate AI‑assisted queries. Suitable for teams needing collaboration features.
Windows compatibility: Supports Windows 10 and later with installer and portable downloads.
Pricing: Free core (open source) with optional paid tiers for collaboration and extras.
9. DataGrip

DataGrip is JetBrains’ professional IDE for databases. It supports a wide variety of databases, including Redis, alongside a powerful editor, version control integration, and smart code assistance. Although DataGrip is a commercial tool, a free 30‑day trial allows beginners to test it.
Key features:
- Smart coding assistance: Provides auto-completion for Redis commands and key names, helping you code more efficiently.
- Data editor: View values from all key types and apply type‑specific filters; JSON values are automatically highlighted.
- Stream support: Displays stream entries in a tabular form for easy inspection.
- Speed Search: Search for keys in the Database Explorer and filter objects with quick filters.
- Cluster connections and SSH/SSL: DataGrip connects to Redis clusters and supports SSH/SSL options.
Pros
- Powerful IDE features like version control, script management, and Git integration.
- Works with many databases.
- Highly customizable interface and keyboard mappings.
Cons
- Only a 30‑day free trial is available.
- Heavy IDE; may be more than beginners need for simple Redis tasks.
Ideal for: Professional developers who already use JetBrains IDEs and need integrated Redis support alongside other databases.
Windows compatibility: Runs on Windows 10/11; cross‑platform with versions for macOS and Linux.
Pricing: Paid subscription after 30‑day trial. Free for students and open‑source contributors (through JetBrains’ programs).
Frequently Asked Questions (FAQs)
Can I use these tools on Windows 10 and Windows 11?
Yes. All tools in this list provide Windows installers or portable executables compatible with 64‑bit Windows 10 and Windows 11. Some also offer ARM64 builds (Tiny RDM).
Do any of these clients support Redis clusters and sentinel?
ARDM, P3X Redis UI, QuickRedis, and Tiny RDM can connect to sentinel and cluster deployments. RedisInsight and DataGrip also support clusters.
What if I only need a web‑based GUI?
Redis Commander and P3X Redis UI can run as web servers, accessible from a browser. DbGate’s demo also runs in a browser via Docker.
Is Redis Desktop Manager (RDM) still free?
The original Redis Desktop Manager has been rebranded as RESP.app and now requires a subscription for full use. We recommend ARDM or Tiny RDM as free alternatives.
